Distributed tracing with OpenTelemetry SDK and Prometheus metrics exporter for Node-RED
npm install node-red-contrib-opentelemetry




Distributed tracing with OpenTelemetry SDK and Prometheus metrics exporter for Node-RED
- based on OpenTelemetry JavaScript framework and Node-RED messaging hooks:
- create spans on onSend(source) and postDeliver(destination) events,
- end spans on onComplete and postDeliver(source) events.
- trace includes:
- message id,
- flow id,
- node id,
- node type,
- node name (if filled),
- hostname,
- optional http status code (for request node type),
- optional exception,
- optional custom attributes based on message data.
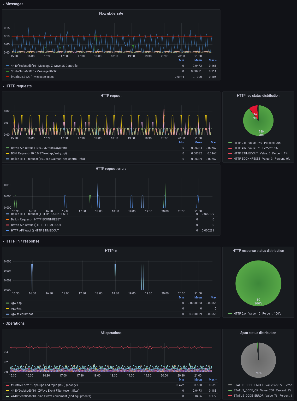
!Example spans to metrics in Grafana
- export of request metrics from http in nodes (for Prometheus scraping):
- method,
- route,
- status,
- ip
- duration.
`` bash`
curl http://localhost:1881/metricsHELP target_info Target metadata
TYPE target_info gauge
target_info{service_name="Node-RED",telemetry_sdk_language="nodejs",telemetry_sdk_name="opentelemetry",telemetry_sdk_version="1.30.0"} 1HELP http_request_duration Response time for incoming http requests in milliseconds
UNIT http_request_duration ms
TYPE http_request_duration histogram
http_request_duration_count{method="POST",route="/api/test",status="201",ip="127.0.0.1"} 5
http_request_duration_sum{method="POST",route="/api/test",status="201",ip="127.0.0.1"} 620
http_request_duration_bucket{method="POST",route="/api/test",status="201",ip="127.0.0.1",le="0"} 0
http_request_duration_bucket{method="POST",route="/api/test",status="201",ip="127.0.0.1",le="25"} 0
http_request_duration_bucket{method="POST",route="/api/test",status="201",ip="127.0.0.1",le="50"} 4
http_request_duration_bucket{method="POST",route="/api/test",status="201",ip="127.0.0.1",le="75"} 4
http_request_duration_bucket{method="POST",route="/api/test",status="201",ip="127.0.0.1",le="100"} 4
http_request_duration_bucket{method="POST",route="/api/test",status="201",ip="127.0.0.1",le="250"} 4
http_request_duration_bucket{method="POST",route="/api/test",status="201",ip="127.0.0.1",le="500"} 4
http_request_duration_bucket{method="POST",route="/api/test",status="201",ip="127.0.0.1",le="1000"} 5
http_request_duration_bucket{method="POST",route="/api/test",status="201",ip="127.0.0.1",le="2000"} 5
http_request_duration_bucket{method="POST",route="/api/test",status="201",ip="127.0.0.1",le="+Inf"} 5
Search node-red-contrib-opentelemetry within the palette manager or install with npm from the command-line (within your user data directory):` bash`
npm install node-red-contrib-opentelemetry
As with every node installation, you will need to restart Node-RED for it to pick-up the new nodes.
- Add OTEL node once (to any flow),
- Setup the node:
- set OTEL exporter url (example for Jaeger: http://localhost:4318/v1/traces),http/json
- choose an OTLP transport protocol ( or http/protobuf),debug,catch
- define a service name (will be displayed as span service),
- define an optional root span prefix (will be added in Node-RED root span name),
- define nodes that should not send traces (using comma-separated list like ),http request,my-custom-node
- define nodes that should propagate W3C trace context (in http request headers, using comma-separated list like ),
- define time in seconds after which an unmodified message will be ended and deleted,
- define custom attributes you want to send (optionally).
- Add Prometheus node once (to any flow),
- Setup the node:
- set Prometheus export port and endpoint (example: 1881 and /metrics),settings.js
- define a service name (will be displayed in export),
- define a instrument name (will be displayed in export),
- Add middleware to your file:`
js`
// import the prometheus middleware
const { prometheusMiddleware } = require('node-red-contrib-opentelemetry/lib/prometheus-exporter.js')
// ...
// then add it to the existing httpNodeMiddleware attribute
httpNodeMiddleware: prometheusMiddleware,
// ...
node-red-contrib-opentelemetry is maintained under the semantic versioning guidelines.
See the releases on this repository for changelog.
- Nioc - _Initial work_
- Wodka - _AMQP headers and CompositePropagator` (Jaeger, W3C, B3)_
- Akrpic77 - _MQTT v5 context fields_
- joshendriks - _Protobuf trace-exporter support_
See also the full list of contributors to this project.
- @opentelemetry (Apache-2.0)
- jmespath (Apache-2.0)
- on-finished (MIT)
This project is licensed under the GNU Lesser General Public License v3.0 - see the LICENSE file for details